• 您是本网站第位访问者
湖南紫金矿业污水处理
2025-12-19

一、项目概述

紫金矿业是一家在全球范围内从事金属矿产资源勘查和开发为主、上海A股(601899.SH)和香港H股(2899. HK)两地整体上市的大型跨国矿业集团。

紫金山大型金铜矿是紫金矿业的发祥地,公司创始人陈景河董事长是该矿山的主要发现和勘查者,自1993年以来,陈景河董事长带领一批年轻的紫金创业者创新开发,使紫金山这座不被看好的“鸡肋”矿蜕变为“中国第一大金矿”。在历经紫金山低品位金铜矿开发、全国大发展、全球化布局三次重大战略升级,目前已在国内17个省(区)和海外18个国家拥有超过30个重要矿业基地,公司海外资源储量、产量、利润和员工人数均超过国内,矿产铜、金、锌产量中国第1,分别位居全球第4、第6、第4位。

资源是矿业企业生存和发展最重要的物质基础。公司坚持与国家战略“同频共振”,积极响应西部大开发、振兴东北老工业基地国家战略和“一带一路”倡议,通过“逆周期并购”和“自主勘查找矿”双管齐下,大幅降低了资源获取成本。矿山越开越大、资源越开越多,全球一大批金属矿山成为绿色高效开发的经典案例。

绿水青山就是金山银山。紫金矿业始终秉持“两山”理念,高标准建设ESG体系。公司旗下项目执行全球最高排放标准,矿山基本实现 “零排放”;在矿山下游设立在线监测,由所在地政府或政府指定低三方进行实时监管。公司摒弃 “闭坑复垦”的国际惯例,从项目建设期即开展生态修复,做到了“开发一片、治理一片、成效一片“,一大批绿色矿山、绿色工厂已成为紫金的亮丽名片,公司ESG绩效受到全球权威评级机构认可,获评路孚特行业前列。

公司高标准落实降碳减排工作,计划在2029年实现碳达峰,单位工业增加值温室气体排放量比2020年下降38%,并在2050年实现碳中和。在这一目标指引下,公司积极培育新能源新材料“低碳转型新增长极”,低碳、智能化、自动化,正成为紫金项目的崭新标签。

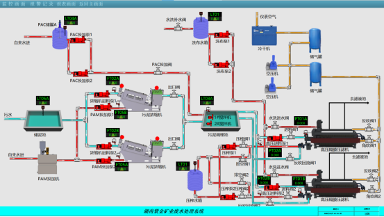
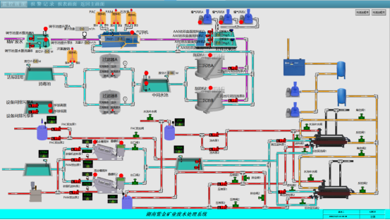
污水处理系统的功能实现是 “多工艺协同、全流程管控” 的结果:预处理 “打基础”,核心处理 “除核心污染物”,深度处理 “提水质”,污泥处置 “防二次污染”,辅助系统 “保稳定”。其核心逻辑是根据污染物特性选择适配工艺,通过自动化控制和精细化运行,实现 “达标排放” 或 “水资源循环” 的最终目标,同时兼顾经济性、环保性和资源化价值。